
鞏義市仁源水處理材料廠
聯系人:孫經理
手機:15838253283(微信同號)
電話:0371-66557686
郵箱:1813885391@qq.com
地址:河南省鞏義市工業園區
節能蜂窩活性炭生產廠家MBR工藝分類有哪些?有哪些優缺點?
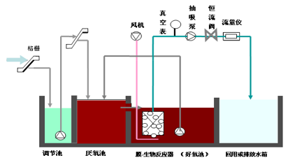
節能蜂窩活性炭廠家MBR工藝分類有哪些?有哪些優缺點?MBR根據不同的分類依據,有多種類型,如下表:

01 分置式MBR
膜組件和生物反應器分開設置,生物反應器中的混合液經循環泵增壓后打至膜組件的過濾端,在壓力作用下混合液中的液體透過膜,成為系統處理水。

優點:
(1) 膜組件與生物反應器之間的相互影響小。
(2) 單位面積膜的水通量大。
(3) 運行穩定可靠,操作管理容易。
(4) 易于膜的清冼、更換和增設。
缺點:
(1)為減少污染物在膜表面的沉積,需要較高的膜面流速,因而配置的循環泵需要較高的流量,單位產水能耗很高,一般為6-8Kw·h/m3。
(2)循環泵內的高剪切力會引起生物絮體的破壞,導致生物活性的降低。
02 一體式MBR
膜組件置于生物反應器內部,進水進入膜生物反應器,其中的大部分污染物被混合液中的活性污泥去除,再在負壓作用下由膜過濾出水。

優點:
(1)體積小,整體性強。膜組件直接置于生物反應器中,大大減少了占地面積。
(2)運行動力費用低。膜表面的錯流是靠空氣攪動產生的,混合液隨氣流向上流動,在膜表面產生剪切應力,在這種剪切應力的作用下,沉積在膜表面的顆粒容易脫離膜表面,因此不需要功率較大的循環泵。
缺點:
(1)需要定期將膜組件取出生物反應器進行化學清洗,因而管理方面上不及分置式。
(2)出水不連續。
(3)單位膜面積膜的產水量較低,一般僅為5-10L/m2·h。
03 復合式MBR
復合式MBR:形式上也屬于一體式膜生物反應器,所不同的是在生物反應器內加裝填料,從而形成復合式膜生物反應器,改變了反應器的某些性狀。
04 MBR工藝優越性
(1)出水水質優質穩定
在 MBR 中,降解時間較長的可溶性大分子化合物可以被膜截留下來并與污泥一起返回到生物反應器中,使這些化合物在生物反應器中的停留時間變長,從而有利于微生物對這些化合物的降解;
同時較長的SRT可以使世代時間較長的硝化細菌能夠在生物反應器中積累,提高了硝化效果。
因此MBR出水有機物含量較低,且總氮和總磷的含量也遠遠低于傳統活性污泥法。同時,由于膜單元采用微濾膜或超濾膜,因而不僅對水中懸浮物截留率高,而且可以去除細菌。
(2)工藝參數易于控制
在MBR中,用膜組件代替二沉池,可以同時實現較短的HRT和很長的SRT。同時,MBR中由于膜對污泥的截留,可以在很大程度上消除污泥膨脹現象。
(3)耐沖擊負荷
MBR中生物反應器中的微生物濃度比普通生物反應器高得多,裝置處理容積負荷大,同時當進水中有機物濃度變化較大時,有機負荷率(單位質量的微生物在單位時間內承受的有機物質量)變化不大,系統去除有機物的效果變化不大。

(4)剩余污泥產量少
該工藝可以在高容積負荷、低污泥負荷下運行,剩余污泥產量低(理論上可以實現零污泥排放),降低了污泥處理費用。
(5)占地面積小,不受設置場合限制
生物反應器內能維持高濃度的微生物量,處理裝置容積負荷高,占地面積大大節省;
該工藝流程簡單、結構緊湊、占地面積省,不受設置場所限制,適合于任何場合,可做成地面式、半地下式和地下式。
(6)可去除氨氮及難降解有機物
由于微生物被完全截流在生物反應器內,從而有利于增殖緩慢的微生物如硝化細菌的截留生長,系統硝化效率得以提高。
同時,可增長一些難降解的有機物在系統中的水力停留時間,有利于難降解有機物降解效率的提高。
(7)操作管理方便,易于實現自動控制
該工藝實現了水力停留時間(HRT)與污泥停留時間(SRT)的完全分離,運行控制更加靈活穩定,是污水處理中容易實現裝備化的新技術,可實現微機自動控制,從而使操作管理更為方便。
05 MBR工藝的不足
(1)投資大
膜組件的造價高,導致工程的投資比常規處理方法增加約30%-50%。
(2)能耗高
首先MBR泥水分離過程必須保持一定的膜驅動壓力,其次是MBR池中MLSS濃度非常高,要保持足夠的傳氧速率,必須加大曝氣強度,還有為了加大膜通量、減輕膜污染,必須增大流速,沖刷膜表面,造成MBR的能耗要比傳統的生物處理工藝高。
(3)膜容易污染需要定期清洗
給操作管理帶來不便,同時需要消耗部分化學藥劑。
(4)受到膜材料的限制
由于材料技術的原因,目前膜的壽命還比較短,膜組件一般使用壽命在5年左右,到期需更換,導致運行成本進一步增加。
節能蜂窩活性炭廠家詳情點擊:http://www.683996.com/